WordPress 6.0 „Arturo“ ist erschienen. (mehr …)
Uptime Kuma
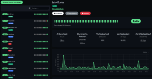
Uptime Kuma
Uptime Kuma: »It is a self-hosted monitoring tool like „Uptime Robot“.«
Läuft hier fluffig auf dem heimischen Raspberry Pi als Docker Container. Ich überwache damit ein paar heimische Geräte/Dienste und diverse Webseiten. Vollste Zufriedenheit!
- Monitoring uptime for HTTP(s) / TCP / HTTP(s) Keyword / Ping / DNS Record / Push / Steam Game Server.
- Fancy, Reactive, Fast UI/UX.
- Notifications via Telegram, Discord, Gotify, Slack, Pushover, Email (SMTP), and 90+ notification services
- 20 second intervals.
- Multi Languages
- Multiple Status Pages
- Map Status Page to Domain
- Ping Chart
- Certificate Info
- Proxy Support
- 2FA available
Github: https://github.com/louislam/uptime-kuma
Live Demo: https://uptime.kuma.pet
ClipDrop Remove Background
GoToSocial und Apps #1
Eine Liste von Apps, die ich mit GoToSocial getestet habe (mehr …)
GoToSocial
GoToSocial … A fast, fun, ActivityPub server
»GoToSocial provides a lightweight, customizable, and safety-focused entryway into the Fediverse, and is comparable to (but distinct from) existing projects such as Mastodon, Pleroma, Friendica, and PixelFed.«
Läuft schon ganz gut das Ding (rein theoretisch auch auf einem Raspberry Pi). GoToSocial ist noch sehr rudimentär und totally beta … aber das könnte was werden. Perfekt als zukünftige Solo-Instanz für das Fediverse. Mit der Adresse @b30@bln41.net @icke@gts41.win könnt ihr mich finden.
Rallly
Da das Doodle Ding heute irgendwie nicht funktionierte, habe ich eine Alternative gesucht und Rallly („Yes—with 3 Ls“) gefunden. (mehr …)
Mastodon Apps für iOS
Folder Peek
Folder Peek: »Folder Peek lets you put one or more folders in the menu bar.« (mehr …)

